
東莞市瑯菱機械有限公司
白金會員
已認證

東莞市瑯菱機械有限公司
白金會員
已認證
在納米技術迅猛發展的當下,化妝品、精細化工等眾多行業對先進技術的需求日益增長。高壓均質機技術以其卓越性能,成為這些行業應對納米技術應用挑戰的關鍵選擇。瑯菱智能精準把握這一機遇,在傳承國外先進技術的基礎上,結合豐富的應用實踐經驗,通過仿創結合的方式,成功推出具有獨立自主知識產權的國產高端高壓均質機。

這款高壓均質機作用顯著。它利用超高壓,使顏料顆粒在強大的剪切力、撞擊力和空穴力等共同作用下,被細化并均勻分散,極大提高了涂料的顏色均勻性和色彩飽和度,顯著改善了涂料的外觀質量。同時,能有效防止涂料在儲存、運輸和使用過程中出現破乳、分層等不良現象。
高壓均質機原理是將物料吸入高壓缸后,待內部壓力提高一定程度,使物料在極高的壓力作用下高速通過狹窄的縫隙,撞擊在金剛石和氧化鋯等高硬度材料的制造的零件上,產生三種效應:沖擊、剪切、空穴作用,使物料完全均質化,可達到客戶理想的效果。瑯菱根據客戶的需求提供兩種高壓均質機爆破型與微射流型。
爆破型高壓均質機的工作原理
高壓均質機的爆破型工作方式是:物料先通過柱塞泵被吸入并加壓,在柱塞推動下進入壓力可調節的閥組。隨后,物料經過特定寬度的限流縫隙(即工作區),瞬間失壓后以極高流速(1000 至 1500 米 / 秒)噴出,撞擊在由金剛石和氧化鋯等高硬度材料制造的零件上,產生空穴效應、撞擊效應和剪切效應,使物料完全均質化,從而達到客戶理想的效果。

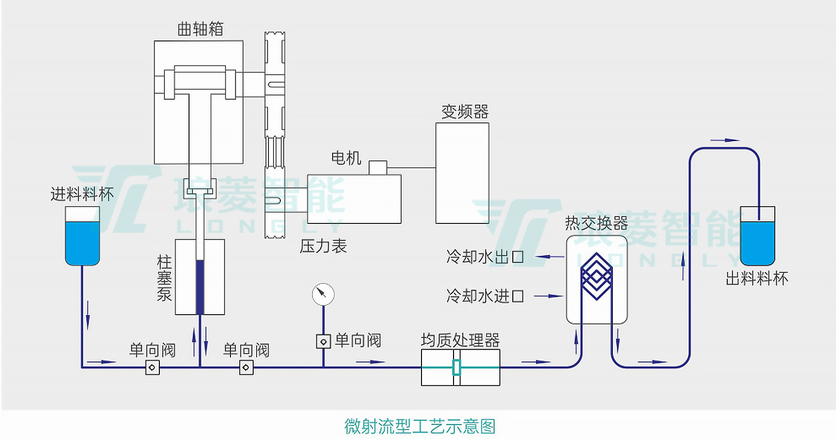
微射流型高壓均質機的工作原理
微射流型是高壓物料在加壓狀態下通過細孔模塊時壓力急劇下降而形成超聲波流速,在分散單元的狹小縫隙間快速通過,物料內的粒子碰撞,空穴及湍流,剪切力作用于劈開納米大小的細微分子以均質后的狀態存在。
微射流型的工作方式為:高壓物料在加壓狀態下通過細孔模塊時,壓力急劇下降形成超聲波流速。物料在分散單元的狹小縫隙間快速通過,內部粒子相互碰撞,借助空穴及湍流、剪切力的作用,將物料劈開成納米大小的細微分子,以均質后的狀態存在。

該設備可手動調節工作壓力以及物料循環次數,以達到最細小的粒徑,提高液體混合的均勻度和穩定性。它能在高壓力下連續工作 4 - 6 小時,上限壓力為 200MPa,工作壓力通常為 180 - 190MPa。強大的壓力使得物料分散粒徑小、分布范圍窄、均勻性好。
高壓均質機優勢特點
高壓均質機采用無菌設計理念,適用于制藥、食品和生物科技等行業。
高壓均質機內置PLC控制程序,通過PLC控制,手動加壓、降壓等關鍵操作流程,并且確保安全停機,整個過程中,避免了人體與物料的接觸,從而達到減少污染概率。此外,采用全封閉式外殼,設備能夠有效地阻擋空氣中的塵埃粒子、微生物以及其他潛在的污染源,它不僅防止了外界雜質的侵入,還避免了設備內部的物料或微生物泄漏到外部環境中,對周圍環境造成污染風險。

相關產品
更多
相關文章
更多
技術文章
2025-05-23技術文章
2025-05-21技術文章
2025-05-20技術文章
2025-05-19
虛擬號將在 秒后失效
使用微信掃碼撥號